Salzbatterie - wie weiter nach innov.energy Insolvenz

Guten Abend zusammen
Es hat nun einige Mails hin und her, sowie auch Energie gebraucht, um mit Horien die Möglichkeit zur Batterie-Reparatur zu klären. Endlich konnten wir die Bedingungen festlegen und es gibt erstmals für die zwei von mir angemeldeten Batterien eine RMA-Nummer, und somit auch eine Freigabe zur Anlieferung.
Den Transport werde ich auf nächste Woche organisieren, anschliessend haben wir Erfahrungswerte über den Ablauf und können die Kosten einer Austauschbatterie zusammenstellen.

Die reparierten Komponenten einer Batterie erhalten vom Hersteller ab Reparaturdatum eine Garantie von 6 Monaten.

Ich werde in den nächsten Wochen mit denjenigen von euch Kontakt aufnehmen, welche bei mir bereits eine defekte Batterie angemeldet haben.
Ich bedanke mich aufgrund der langen Liste für eure weitere Geduld.

------------------------

Der aktuelle Fortschritt am victron Treiber kann sich mittlerweilen auch sehen lassen. Ein- und Zwei-Batteriesysteme befinden sich damit im Langzeittest, die Logik zur Kalibrationsladung wird aktuell noch angepasst und verbessert.
Systeme mit drei und vier Batterien werden aktuell noch nicht unterstützt, da gibt es noch einige zu beachtende Ausnahmen, welche durch den Treiber abgefangen werden müssen.

Noch eine Info für alle die mit der victron oder innov-Firmware ausgestattet sind: Bitte Firmware nicht auf 3.60 und höher aktualisieren. Das venusOS wurde aktualisiert und unterstützt den Treiber nicht mehr.

Weiterführende Informationen werden zukünftig unter - Horien 48TL200 Batterie-Support – Steuerungstechnik Morgenthaler AG - online zu finden sein.

Gruss Urs
Steuerungstechnik Morgenthaler AG

3 „Gefällt mir“

Guten Abend zusammen
Die ersten zu reparierenden Batterien sind nun in Stabio, die Reparaturdauer nimmt bis zu 8 Wochen in Anspruch. Wir werden anstreben die Reparaturen in Form von Austauschbatterien anzubieten, in Einzelfällen auch die Reparatur der eigenen Batterien. Eine Preisliste folgt in den nächsten Tagen.

Desweiteren haben wir ein Windows-Tool erstellt, um temporär uneingeschränkten Fernzugriff auf die Cerbo GX der salidomo’s zu ermöglichen. Wir konnten somit den Grundstein zur Treiberinstallation auf euren Geräten legen. Auch hierzu folgen die Preise der einzelnen Dienstleistungen mit der Preisliste.


Für alle diejenigen, bei denen die Adminrechte im vrm-Portal nicht vorhanden sind, bitte an mich wenden. Ich gebe euch die Anleitung gerne persönlich weiter.

Wir können somit alle notwendigen Schritte abdecken, um ein komplettes Retrofit der Systeme anzubieten. Ich habe mit den ersten Personen in meiner Liste Kontakt aufgenommen und arbeite diese nun laufend ab. Weitere Anfragen bitte auf salidomo@stemoag.ch.

Gruss Urs
Steuerungstechnik Morgenthaler AG

1 „Gefällt mir“

Hallo Zusammen
Gerne verkünde ich die erfreuliche Nachricht, dass wir ein salidomo-Retrofit anbieten können, inklusive der Batterie-Reparaturen durch Horien.
Der durch uns neu erstellte Treiber befindet sich zwar noch immer in Entwicklung, kann aber mit seinen Basisfunktionen zur korrekten Integration in die Victron-Infrastruktur bereits eingesetzt werden.

Unterlagen zum Retrofit werden laufend ergänzt, die Preisliste zum Retrofit und den Reparaturen befindet sich online unter:

Aufgrund der verschiedenen Systemkonfigurationen erstellen wir gerne ein auf deine Anlage zugeschnittenes Angebot. Die Liste mit den bereits gemeldeten Anfragen versuchen wir so schnell wie möglich abzuarbeiten.
Bitte den Erstkontakt an salidomo@stemoag.ch richten, aufgrund grosser Nachfrage nehmen wir keine telefonischen Anfragen entgegen!

An dieser Stelle ein riesiges Dankeschön an diejenigen von euch, welche ihre Anlage als Testanlage zur Verfügung gestellt haben und für die zahlreichen vrm-Zugänge um wertvolle Daten gewinnen zu können.

Gruss Urs
Steuerungstechnik Morgenthaler AG

2 „Gefällt mir“

Hallo Arsène,

hast du zufällig das Repository heruntergeladen?
Leider ist es nicht mehr zu erreichen.

Würde mich sehr Freuen wenn du die Dateien bereitstellen kannst.

Viele Grüße
Mitch

Hi Mitch,

schick mir doch eine PN auf staeff123@gmail.com
Ich habe mir die python scripts für den 48TL angepasst, damit ich Venus OS auf 3.64 updaten konnte. Das hilft dir evtl. weiter.

Gruss
Chris

Hallo zusammen

Hat jemand das GIT Repo zur Verfügung? Und allenfalls eine Quelle für die AF11 Firmware? Ich wäre dankbar.

Gruss Werner

Rechtlich gehört der Quellcode zur Konkursmasse und es ist nicht Public-Domain. Klar, jeder der sich das Repo gezogen hat weil es Innov.Energy öffentlich zugänglich liess kann damit natürlich tun was er will, aber ich denke nicht dass jemand hier gut täte Dateien aus dem Repo zu teilen.

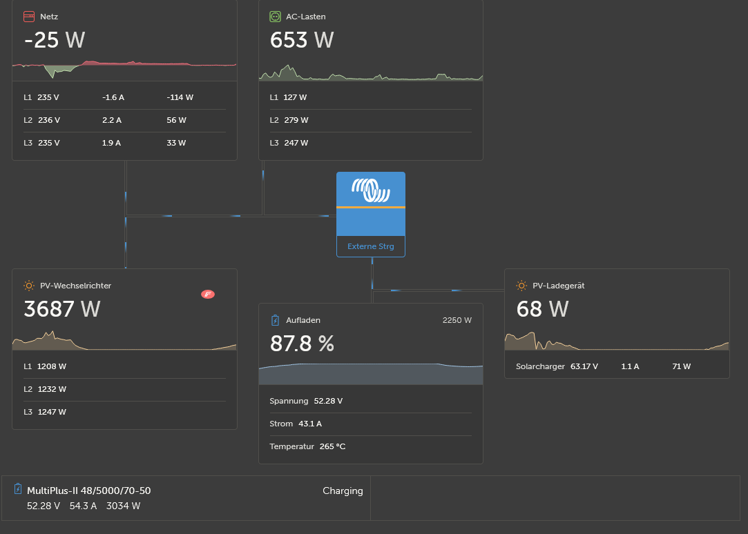
Das ist aber auch gar nicht notwendig! @SteMoAG hat sich die Mühe gemacht einen Kontakt zu Horien (ehemals FzSoNick) herzustrallen um Support und Reparaturen der Batterie anbieten zu können, und er bietet auch ein komplettes Retrofit an mit einem eigens neu entwickelten Treiber für die 48TL200-Batterien im Venus OS, der die Unzulänglichkeiten der originalen Innov-Energy-Lösung behebt und einen autonomen Betrieb mit den neuesten Firmwaren der Victron-Komponenten ermöglicht. Auch für Hardware-Probleme z.B. mit dem RS485-Bus wurden Lösungen erarbeitet.

Mit dem Retrofit kann die bestehende Anlage also auf den neuesten Stand gebracht werden (Venus OS, MP, MPPT, sowie 48TL200) und ein sicherer und autonomer Betrieb der Anlage (ohne Node-Red oder Kontakt zu Innov-Energy-Servern) erreicht werden.

Ich habe eine Salidomo EXT mit 4 Batterien. Obschon die Anlage mit der 2.73~r12 scheinbar besser lief als viele andere Salidomos, habe ich mich für den Retrofit entschieden damit ich insbesondere Probleme mit der Leistungsbegrenzung des AC-Wechselrichters für den Feed-In sowie das Update der Batterien auf die aktuelle Firmware umsetzen konnte (ich hatte von Werk aus zwei verschiedene FW-Versionen der Batterien im Rack, welche sogar die Batterien auf verschiedene Temperaturen betreiben).

Die Anlage läuft nun zuverlässig auch in Bezug auf die Einspeiselimite und ist korrekt im ESS konfigurierbar. Die Batterien laufen zuverlässiger, und die Kalibrierung ist deutlich schneller. Nun läuft die Anlage so wie es Innov:Energy eigentlich auf der Webseite ursprünglich anpries.

Wichtig zu wissen ist ausserdem dass der Treiber von @SteMoAG auch die Parameter für den Betrieb der Batterien in einem Solar-Setting im Gegensatz zu den originalen Firmware-Versionen von Innov.Energy korrekt berücksichtigt, was Schäden an Batterien insbesondere durch zu hohe Entladeströme verhindert. Damit sinkt also das Risiko von Ausfällen der Batterien, und schützt damit auch die gemacht Investition in die Anlage. Im Vorfeld hat @SteMoAG ausserdem die Logs der Batterien untersucht, damit man deren Zustand korrekt einschätzen konnte.

4 „Gefällt mir“

also das retrofit ist überteuert… ich arbeite derzeit an einer victron konformen lösung mit firmware v3.66 also den letztstand… ich bin nahe fertig mit konfig und batterien die aus dem 2021 stammen… da mir das program zu konfiguration der batterie ID (node 1 - x ) verweigert wurde muss ich mit n schönheitsfehler leben… gewiss ist das ich n weg gefunden hab die MPPT und die multis zu überreden zusammen zu arbeiten… was ich noch nicht sicha sagen kann ob auch die rückspeisung MPPT klappt , die anlage hat zu wenig DC leistung dazu

Es steckt eine beträchtliche Arbeit hinter der Retrofit-Lösung, das habe ich auch gesehen als es bei mir umgesetzt wurde. Klar muss jeder für sich entscheiden ob er den Preis zahlen will, aber ich kann versichern dass der Preis im Verhältnis zum seitens @SteMoAG betriebenen Aufwand um unsere Anlagen möglichst optimal betreiben (und wo notwendig auch reparieren zu können) wirklich korrekt ist!

Hallo zusammen.
Wer kann eine ganze Salidomo 27 Anlage brauchen? Funktioniert

Hallo, ich bin Besitzer einer Salidomo 27 Anlage seit 2022, die bis jetzt läuft.
Da ich einen größeren Speicher benötige und suf dynamische Stromabrechnung umgestellt habe, werde ich eine komplett neue Anlage über meinen Installateur der PV Anlage kaufen.
Dieser wird die bisherige Anlage fachgerecht abbauen, so daß sie komplett übernommen werden kann.
Ich suche jemanden, der Interesse an der Speicher Anlage samt den eingbauten Victron Elementen hat


Freue mich auf Antwort

Sehr geehrte Frau Swoboda,
wir hätten ev. Interesse und würden Ihnen ein Angebot machen. Bitte teilen Sie mir Ihren Kontakt unter thst.sfsol@gmail.com

freundliche Grüsse
Th.Stark

Guten Morgen Herr Stark.
Danke für Ihr Interesse.
Bitte teilen Sie mir vorab mit, ob Sie bereit wären,
die Anlage aus Deutschland selbst zu reimportien.
Neuwert war 42.000€
Bis jetzt ist sie noch in Betrieb.
Mit freundlichen Grüßen Gisela Swoboda

Servus mal wieder,

hätte jemand Interesse an einem Salipro 45. Voll funktionsfähig, mit 3 Stk. 200er MPPT-Tracker.

Gruß aus Bayern

mit den einstellungen im DVCC hab ich bisher die besten erfahrungen gemacht… die strombegrenzung bezieht sich auf 40A x anzahl batterien (in dem fall 5 stk) was wichtig ist im unteren SOC teil , ich hab als tipp den batterie monitor in der konfig zu deaktivieren bekommen der sehr nützlich war… vielen dank dafür

ein 10tel volt mehr verursacht entgleisungen , ein 10tel volt weniger vermindert die ladegeschwindigkeit…also n absolut wert troz das die bus spannung bis 55V hoch gehn kann , mit der konfig gibts aber die geringsten ladeverluste bei max A zum PWM teil der batterien , höhere spannungen bewirken nur mehr DC brumm da n PWM lader n spannungshacker ist (pulsweiten modulation) also keine erhöhung der ladeleistung bewirkt

zu den MPPT : wer nicht programieren kann sollte diese hinter einem smart shunt (auf VE direkt verbindung) verbaun (umstellen via bluetoot auf DC last) MPPT`s ohne verbindung via VE Can oder Ve direkt… so laufen die auf stand alone und werden vom shunt gezählt was auch fremdgeräte erlaubt.
die korekte einstellung verhindert eine überladung der batterie was für alle systeme zutreffend ist die probleme mit der ungewollten abschaltung haben

das wäre der effekt daraus troz magerer solarleistung , es fällt auf das die summen stimmen troz der heizleistung von 800W der 5 batterien

hoffe es hilft jemanden weiter der noch mit den batterien kämpft…

ich mache weiter mit der Can Bus fähigkeit der Batterie die so hoffe ich auch die komunikationsprobleme des RTU in den griff bekommt

Sehr geehrter Hr. Storm,
Ihre Beiträge sind in einem sehr technischen Stil verfasst. Verstehe vielleicht nur ich als Laie „Bahnhof“, oder ist ev. eine allgemein verständliche Formulierung und eine gängigere Schreibweise möglich? Danke! di

Hallo Zämä,
wir hatten dasselbe Problem scheinbar wie alle, bei uns wurde die gesamte Batterie nach 1.5 Jahren komplett auf Garantie ausgetauscht, dann 1 MOnat später waren wir wieder am selben Punkt. F045-Fehlermeldung, scheinbar nur Ersatz der Batterie möglich, was ich persönlich bezweifle, denke es war vermutlich einfach die einfachste Lösung das Modul zu ersetzten.

Helion hatte mir dann eine alternative (saudumme) Lösung vorgeschlagen, wo ersten Lithiumionenbatterie hätte verbaut werden sollen und diese jedoch NICHT im Salidomo-Gehäuse hätten untergebracht werden können… keine Kulanz infolge Insovlenz von deren Unterhändler Inov.Energy (dass das dann einfach zu 100% auf den Kunden abgewälzt wird ist m.E. ebenfalls nicht gerade korrekt).
Ersatzlösung 11KWh für 16 000chf angeboten…

Ich habe mich dann selbst drum gekümmert und nun 4 Natriumionen-Salzbatterien von je 4.5kWh, sprich 18kWh verbaut imselben Gehäuse von Salidomo und das für rund 8 000chf. Eingebaut und aufgeschalten vor rund 2 Monaten, läuft soweit gut, Helion ohne App läuft ebenfalls…

Die Unterstützung vom Vertreiber Helion war - mindestens in unserem Fall - eher enttäuschend, da hätte ich mir andere Lösungsvorschläge erhofft, scheinbar wollen Helion per se nichts mehr mit Salzbatterien zu tun haben, da diese Insolvenz bereits die 2. inder Geschichte von Helion sein soll…

Ich wünsche allen viel Erfolg, viel Geduld (bei mir dauerte die Lösungsfindung rund 1.5 Jahre, hätte aber mit der richtigen Beratung dem richtigen know-how auch viel schneller laufen können aus meiner Sicht)

Gleiches Problem, ähnliche Lösung:
1 von 2 Batterien defekt, diese durch meine Hausratsversicherung ausbezahlen lassen und mit dem Geld LFP-Module von Pytes gekauft. 30kWh, Materialkosten inkl. Aluminium-Streben für den Schubladenaufbau: <9’000CHF. System läuft seither auf einer offiziellen Victron Firmware und funktioniert seit Inbetriebnahme Anfang März ohne Störungen. Bin super zufrieden mit der Anlage!

1 „Gefällt mir“

Hausratversicherung!
Daran hab’ ich depperter Depp gar nicht gedacht!
Die Module sehen quasi identisch aus wie die von uns von inesco
Schön wenns wieder läuft gell… :wink: